其它类别
车载卫星定位GPS苏州星科GPS专业安装维护
2013-09-09 09:40  点击:650
留言咨询
 苏州GPS定位查车系统供应,都可上门安装,公司从业5年来客户涵盖所有苏州地区区镇,售前售后服务客户满意百分百,可提供各种售前咨询服务,免费安装GPS定位监控系统,常熟市GPS、张家港市GPS、太仓市GPS、昆山市GPS、吴江市GPS 镇江GPS,宁波GPS

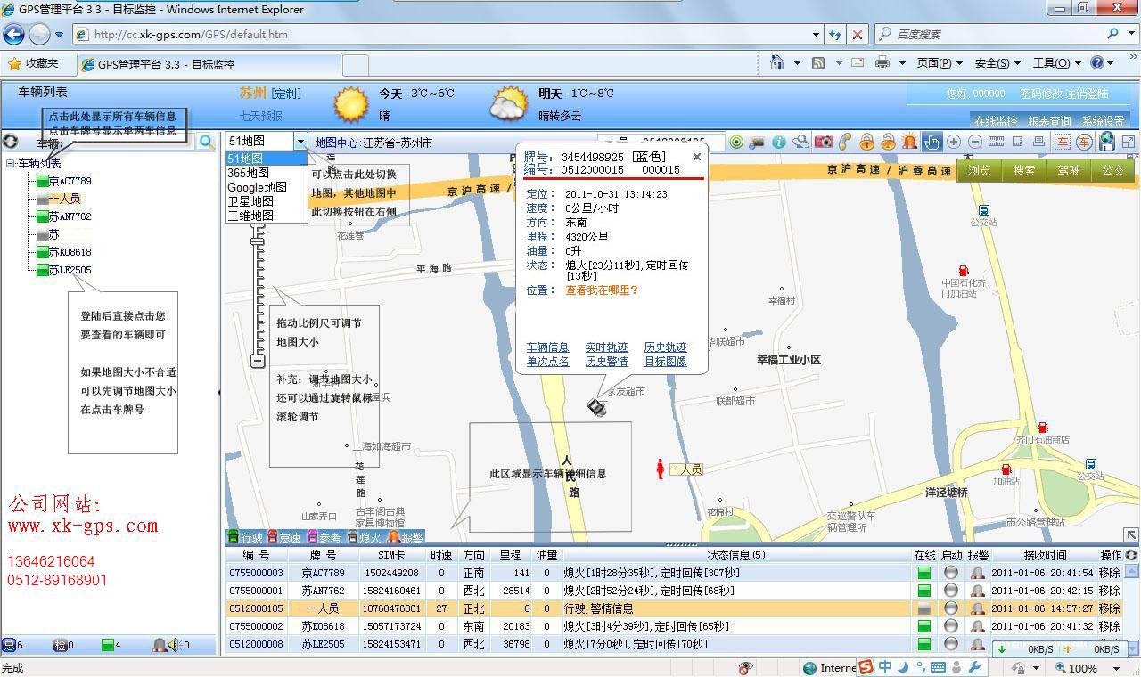
              苏州GPS定位监控主要功能:

           ● 车辆实时监控

           ● 车辆轨迹回放

           ● 行使记录保存

           ● 超速报警统计查询

           ● 车辆行驶线路查询

           ● 行驶里程统计

           ● 车辆启动、停车位置查询

           ● 设备在线时间统计

           ● 日程表查询

           ● 平面地图与卫星地图之间切换,内置三分地图,

              最方便快捷的51地图,最精准的谷歌卫星图,365地图

              公司售后服务全部免费上门维护,免除客户的后顾之忧

              苏州,无锡,上海有大量实际客户案例可提供演示

              最先进的平台,最稳定的设备期待你的咨询

                苏州星通科远自动化设备有限公司  

               手机:18962193032    Tel:0512-88884956

               Fax:010-80115555转501203

               Email:ACC@xk-gps.com

               苏州市人民路3188号10#

               Http://www.xk-gps.com

联系方式
公司:星通科远自动化设备有限公司
状态:离线 发送信件 在线交谈
姓名:李先生(先生)
电话:0512-88884956
手机:18962193032
传真:0512-67557956
地区:江苏省-苏州市
地址:苏州市人民路
邮编:215000
邮件:939795539@qq.com
发表评论
0评